推广 热搜: 办公楼  污水处理厂  建筑图纸    宿舍楼  农村自建房  教学楼  广告牌  住宅楼  光伏 

办公财政楼消防报警及照明系统课程设计图

上传会员: zt16 图纸格式: dwg 文件大小: 发布日期: 2026-04-13 收藏
下载数量: 累计下载 0 关注人数: 已有 12 人关注 评论人数: 已有 0 条评价 所需筑图币: 筑图币:5.00
点击图片查看原图
 
 
发布者






 
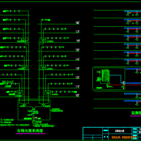
 本说明书主要阐述了设计的设计依据、原则和方法及设计选择的结论。

主要包含系统有:消防报警及联动系统、照明及防雷接地系统、电视监控及电缆电视系统。消防报警及联动系统根据防火规范,合理选择火灾探测器、火灾自动报警及消防控制设备。照明系统包括正常照明、应急照明和动力插座三个部分。结合各个房间的用途确定其照明方式及照度要求,合理选择光源与灯具。防雷接地系统的设计充分考虑安全因素,做到了对雷电危害的预防。电视监控系统在重要场所安装监控摄像机,确保整个建筑物的安全。电缆电视系统做到每个房间电视信号清晰。

关键词:消防报警及联动;照明;防雷接地;电视监控;电缆电视

资料由用户上传分享,版权归原作者所有,如有侵权,请发邮件到zhutucn@163.com,我们会及时处理
网站首页  |  客服QQ:2095057640  |  关于我们  |  联系方式  |  使用协议  |  免责声明  |  网站地图  |  排名推广  |  广告服务  |  积分换礼  |  网站留言  |  RSS订阅  |  违规举报  |  公安网备14031102000277